@fox_dev_random I just wonder... do we have a #FreeHardware (aka #OpenSource) reimplementation of #mos6502 #CPU?
@fox_dev_random I just wonder... do we have a #FreeHardware (aka #OpenSource) reimplementation of #mos6502 #CPU?
It’s another episode of our #Technology #Podcast @RuntimeArguments. This episode is named "Does my key fob have more computing power than the Lunar lander?" Jim @jammcq talks about the history, evolution, and power of what today we call the #CPU, finally precisely answering the title question (and more). Wolf @YesJustWolf asks the questions.
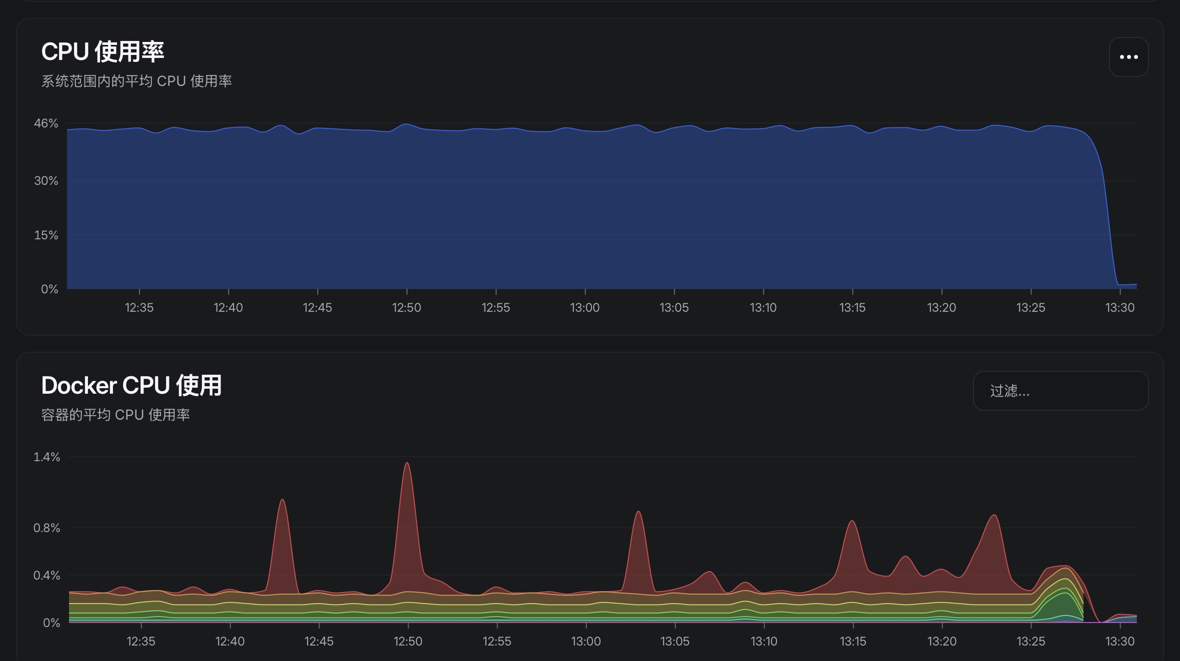
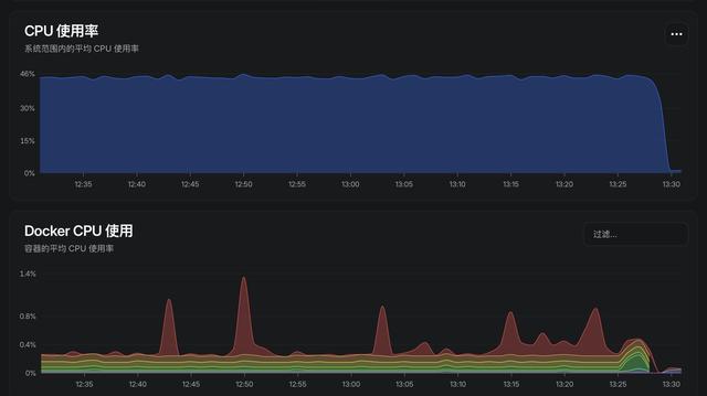
Оптимизация загрузки CPU в C# (и немного в Unity): ключевые подходы и стратегии на примерах
Всем привет! Сегодня хотелось бы затронуть такую тему, как оптимизация CPU для ваших приложений на C#. В целом, эффективное использование вычислительных ресурсов, включая процессор, является одним из главных аспектов разработки программного обеспечения. В этой статье мы рассмотрим несколько ключевых подходов и стратегий оптимизации нагрузки на CPU в языке программирования C#.
https://habr.com/ru/articles/976414/
#оптимизация #cpu #net #c# #unity #алгоритмы #параллелизм #циклы
This is the neofetch output of my miniPC which had cost a lot, yet was headed for heat exposure death from the moment it arrived.
This machine had ceiling temperatures of 85 to 96 Celcius, so high it was like lmsensors was bugging out.
However the sensors were read out properly. The GIgabyte brand enshittified their miniPC line by lying about the ambient temp the machine can take.
It's just 30Celcius, anything higher will make the puny APU fan work too hard and hardware failure is imminent.
I've lost more than EUR 1000 on buying this POS machine :(
#hardware #enshittification #temperature #gigabyte #lies #deceit #fan #CPU #GPU #APU
Jesse De Meulemeester (COSIC) shows how a tiny board between #CPU and memory can redirect accesses to read protected data. By replaying captured ciphertext, the victim reads stale data, breaking integrity in #SGX/#TDX and #AMD SEV. 🔐⚡
https://youtube.com/watch?v=dnUoY84NRuw
#BatteringRAM
Browsing around in the documentation of the AMD EPYC 9005 Server CPU
This is fun technology
https://docs.amd.com/v/u/en-US/5th-gen-amd-epyc-processor-architecture-white-paper
#AMD #EPYC #Server #CPU #192cores #cores #hardware #programming #Datacenter #massive #large #enormous #performance #technology
https://www.wacoca.com/games/1281300/ 【また値上げ】買うならマジで早くしろ!ゲーミングPC相談配信【RTX5060/5060Ti/5070/5070Ti/5080/5090】 ##GAMING #144FPS #240FPS #9800X3D #Amazon #amd #BTO #cpu #FPS #Game #GameNews #games #GamingNews #GeForce #hiro306h #Intel #PC #Radeon #RTX5000 #RTX5060 #RTX5060Ti #RTX5070 #RTX5070Ti #RTX5080 #RTX5090 #RX9070XT #RX9060XT #Ryzen99950X3D #UCrNxHp8feJBBfQ9QG9Pa8wQ #おすすめ #グラボ #ゲーミング #ゲーミングPC #ゲーミングパソコン #ゲーム #ゲーム攻略 #ゲーム最新情報 #コスパ #セール #パソコン #ブラックフライデー #ブラックフライデーセール #メモリ #価格 #初心者 #安い #性能 #新グラボ #比較 #相談 #紹介 #解説
Se você já montou ou pelo menos configurou um PC na vida, provavelmente tem essa imagem na cabeça:
CPU: aquela parte pequena e quadrada, onde se encaixa direto na placa-mãe, no soquete, coloca pasta térmica e prende o cooler em cima.
#technology #tecnologia #computer #computador #computadores #CPU #GPUs #GPUcomputing #nvidia #GeForce #AMD #Ryzen #Server #servidores
https://www.moprius.com/2025/12/cpu-e-gpu-de-computadores.html
🚀 #Qualcomm, always the life of the party, just bought #Ventana to become the #RISC-V whisperer. 🤓 Because clearly, nothing screams #innovation like acquiring a company to tell you how CPUs work, right? 🙃
https://www.qualcomm.com/news/releases/2025/12/qualcomm-acquires-ventana-micro-systems--deepening-risc-v-cpu-ex #technews #CPU #HackerNews #ngated
ECS with Sectors (ECSS) — структура памяти в моей ECS
Всем привет! Это продолжение статьи про мою ECS в моём движке Stellar Forge, и сегодня я хочу поднять тему архитектуры и немного более подробно раскрыть data oriented design в контексте ECS. Первую часть можно найти здесь - https://habr.com/ru/articles/972708/ . Итак, ECSS - Entity Component System with Sectors. В прошлой статье я описал что такое ECS и как его можно приготовить, а сегодня я расскажу вам в чем особенность моей ECS, что такое Sector, как эти секторы хранятся в памяти и что делает мою ECS такой быстрой. Ранее я показывал эволюционное появление ECS, сейчас не буду отказывать себе в удовольствии продолжить в том же духе. Надеюсь, это поможет читателю пройти весь путь вместе со мной.
https://habr.com/ru/articles/974666/
#dod #cpp #ecs #ecss #soa #aos #game_engine #entity_component_system #memory #cpu
Intel's upcoming Core Ultra X9 388H is up to 8.7% faster for 1T perf than Ryzen AI Max+ 395 — Panther Lake gains significant ground on Strix Halo in early Geekbench leak
Intel’s Panther Lake family is still awaiting release, but the possible flagship chip of the bunch has been spotted on Geekbench. The Core Ultra X9 388H scores 3,057 points in the single-core test and 17,687 points in the multi-core test, racing past its Arrow Lake-H predecessor and AMD’s Strix Halo.
https://www.wacoca.com/games/1279784/ 【値上げしすぎ】年末ではなくて今が良い!ゲーミングPC相談配信【RTX5060/5060Ti/5070/5070Ti/5080/5090】 ##GAMING #144FPS #240FPS #9800X3D #Amazon #amd #BTO #cpu #FPS #Game #GameNews #games #GamingNews #GeForce #hiro306h #Intel #PC #Radeon #RTX5000 #RTX5060 #RTX5060Ti #RTX5070 #RTX5070Ti #RTX5080 #RTX5090 #RX9070XT #RX9060XT #Ryzen99950X3D #UCrNxHp8feJBBfQ9QG9Pa8wQ #おすすめ #グラボ #ゲーミング #ゲーミングPC #ゲーミングパソコン #ゲーム #ゲーム攻略 #ゲーム最新情報 #コスパ #セール #パソコン #ブラックフライデー #ブラックフライデーセール #メモリ #価格 #初心者 #安い #性能 #新グラボ #比較 #相談 #紹介 #解説
Interesting retrospective on the early days of RISC at the University of Berkeley by David Patterson.
Erste #Benchmarks zum kommenden #AMD #Ryzen 7 #9850X3D sind aufgetaucht. Trotz höherer Taktraten zeigen die Tests kaum eine #Leistungssteigerung der #CPU im Vergleich zum #9800X3D. https://winfuture.de/news,155416.html?utm_source=Mastodon&utm_medium=ManualStatus&utm_campaign=SocialMedia