Brett Kosinski

By day I'm a software product manager. By night I'm a programmer, knitter, skier, cyclist, cook, guitarist(ish), and a dozen other things besides. He/him.

2024 Enbridge Tour Alberta for Cancer Campaign: support.touralbertaforcancer.c

Brett Kosinski boosted:
The Oatmealoatmeal
2025-10-08

Let’s talk about AI art.

theoatmeal.com/comics/ai_art

2025-10-06

@amd A Short Hike! It's fairly short (which... I guess is implied by the name...) but absolutely charming and super cozy.

2025-10-06

@timbray So is the OctoBass a large instrument or a small man? 🤔

2025-10-05

@megmac The party is a lot different now, with a minority of extremists running the show. Meanwhile, the internet makes it possible to enable large scale coordination in a way that wasn't possible in the 90s.

Certainly your point about funding is a very good one, but I'd hesitate to assume that just because it didn't work before it can't work now.

And given the alternative is to sit back and do nothing (I don't believe that protests matter to this leadership)...

2025-10-05

So... is it crazy to think moderate and left wing Albertans need to sign up for the UCP party and vote in their leadership elections and reviews?

Like, absent an effective opposition party in #Alberta, the only real way to control our democracy is to control the UCP. So wrestling power away from the extremists and taking over the party from the inside strikes me as the only path to normalizing our government. #abpoli #cdnpoli

Brett Kosinski boosted:
2025-10-05

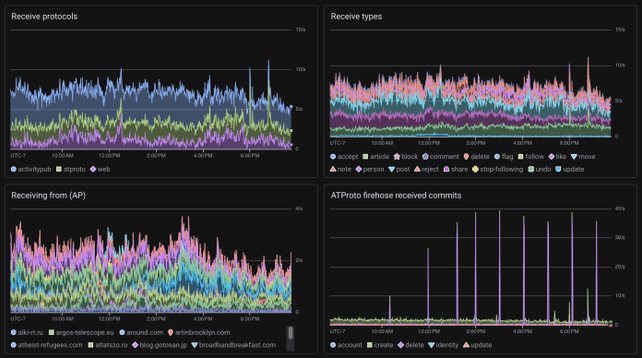
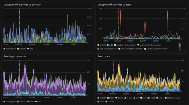
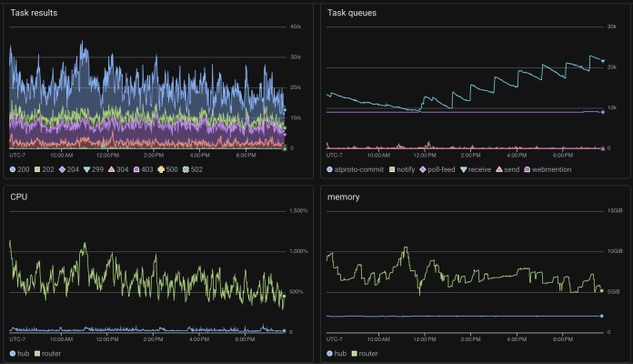
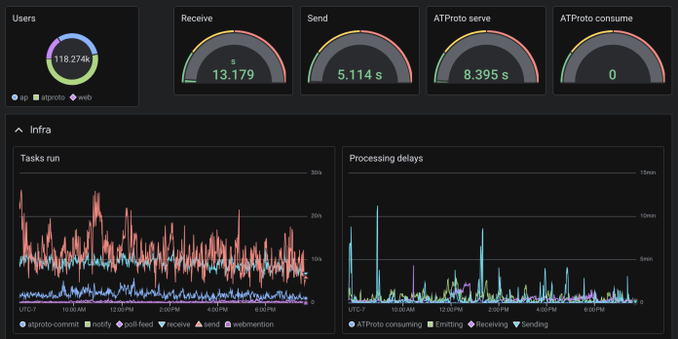
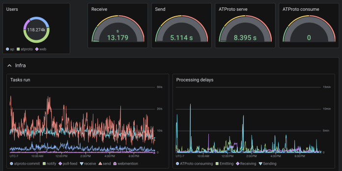
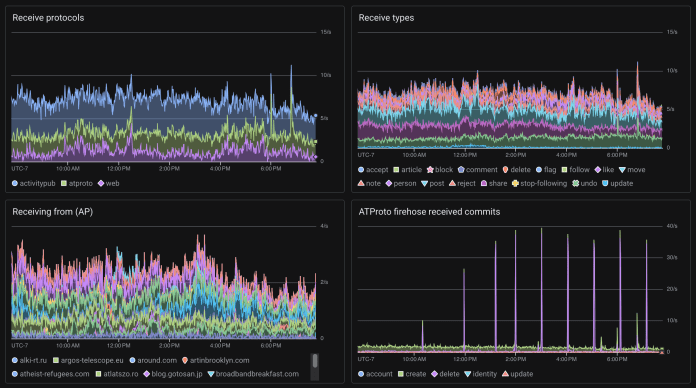
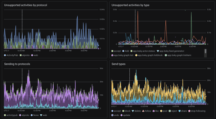
A glimpse into the Bridgy Fed monitoring dashboards. Pretty conventional mix of infra, OS, and app level metrics.

Note the delay numbers. When you do something in one network, how quickly do we bridge it across? We pay a lot of attention to that, we try hard to keep it as fast as possible!

I wish we could make these dashboards public! Google Cloud Monitoring doesn’t support that right now; hopefully they will eventually.

monitoring dashboard with graphs for task results, task queues, CPU, and memorymonitoring dashboard with graphs for receive protocols, types, source instances, and ATProto firehose commitsmonitoring dashboard with graphs for unsupported activities and sent activities by protocol and typemonitoring dashboard with graphs for user count, receive/send/ATProto serve/ATProto consume delays, tasks run, and processing delays
Brett Kosinski boosted:
2025-10-05

Amazing to think that on this day in 2005 the Stephanie Meyer novel Twilight was published, forever changing how we think of vampires and giving rise to one of the greatest on-screen evil laughs of all time

2025-10-05

@krosylight Well so much for that...

2025-10-05

@krosylight Maybe try disabling wake for that device, anyway, just to rule it out?

2025-10-05

@krosylight Do you have any Bluetooth devices paired with it that might be triggering a wakeup?

2025-10-03

@Chigaze That number is among likely voters: "30% of likely voters remain undecided"

So, like I say, that's still darn close particularly when you factor in polling error.

2025-10-03

@jcoglan To me the great irony is that in the past developers rebelled against code reviews, writing documentation, and testing because it all felt like overhead.

And now AI is taking away the one thing many folks liked about the profession (actually building) and left the parts the didn't like behind: writing docs and specs for the AI, reviewing LLM generated code, etc.

2025-10-03

@Chigaze Over 1/3rd of the electorate is undecided. That looks like a toss up to me right now.

Also curious what those error bars will be given it's online only (though that's a big sample size).

2025-10-03

Also apparently I need to switch to another hashtag.. #baduk? #goboardgame? Hmm...

2025-10-03

Part of me has been really tempted to get back into playing Go, but when I play turn-based go ala DGS I find myself obsessively thinking about my games all the time, and playing in real time or in person is a level of time commitment I’m not sure I’m ready for.

On the other hand, as I am about to start a new full remote role, heading to the U of A Go club from time to time could be a nice way to get, you know, real life human interaction. Ahh, the inner conflict…

#go

(b-ark.ca/cUgAAm)

2025-10-03

On the one hand, I could really use a break from colour work #knitting -- I'm a thrower and not coordinated enough to work the alternate strand with my left hand so fair isle requires a lot of dropping and picking up the working yarn, which is tedious and really slows me down -- but as I consider patterns for my next project, damn it I do love colour work socks... #FinishOrFrogAlong

Also yes that's an en/em dash (depending on how your client renders double dashes). Suck it AI!

2025-10-02

@chad @isuckatpicking Just so we're clear, a quick check of x.com doesn't show any evident of this post, and everything about it screams "fake!".

Well except that it's just believable enough...

2025-10-02

@haloedrain Blocking will go a long way to evening out the fabric, and washing and wearing will do the rest. And if not, well, you wouldn't want to risk insulting any deities by daring perfection (en.wiktionary.org/wiki/Persian)!

2025-10-02

@consumablejoy Maybe I'll convince them to learn to knit! 😆

2025-10-02

@perkinsy Now that's commitment! Love it!

Client Info

Server: https://mastodon.social
Version: 2025.07
Repository: https://github.com/cyevgeniy/lmst