#dnesbastlim malé cvičenie #FreeBSD + #Python + #GTK + #uRadMonitor + #DHT22 + #RaspberryPi. To UI budem musieť trošku "dopilovať".
#dnesbastlim malé cvičenie #FreeBSD + #Python + #GTK + #uRadMonitor + #DHT22 + #RaspberryPi. To UI budem musieť trošku "dopilovať".
Wat als #boeren hun eigen #uitstoot #metingen zouden verrichten en die dan vergelijken met de bureaucratische BullShit die de #overheid uitstoot?
Maar dan ook meteen andere #giftigestoffen en #Radioactive #straling meten die veel slechter voor het zijn voor het milleu dan #CO2.
https://www.uradmonitor.com/wordpress/wp-content/uploads/2017/12/industrial_pcb_assembled.jpg
https://www.uradmonitor.com/uradmonitor-industrial/
#fijnstof
#ozon
#carbonmonoxide
#zwaveldioxide
#nitrodioxide
http://www.uradmonitor.com
#uradmonitor
Alle gegevens netjes delen en aan scholen beschikbaar stellen
Third live air quality sensor installed and configured at Syros, Greece. Civilian air monitoring and data collection initiative continues to surpass state efforts.
#airquality #uradmonitor #iot #lora #influxdb #grafana #syros #greece
Prospecting the Data from One of the Air-Quality Monitor Sites on Syros https://env.kernelit.gr/2019/08/13/prospecting-the-data-from-one-of-the-air-quality-monitor-sites-on-syros/ #syros #airquality #uradmonitor
Visualizing environmental data for a local community project
#airquality #uradmonitor #ttnsyros #syrosisland #grafana #influxdb
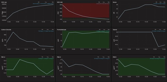
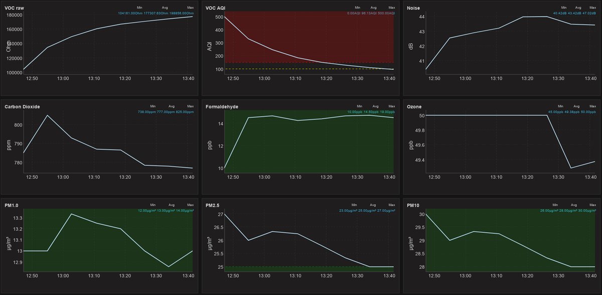
Weekly air quality charts from Syros, Greece #IoT #lora #uradmonitor #airquality
Weekly air quality data from Syros, Greece community #IoT network #lora #airquality #uradmonitor
Weekly air quality data from Syros, Greece community IoT network #syros #airquality #uradmonitor #IoT
Weekly air quality data from Syros, Greece community IoT network #syros #airquality #uradmonitor #IoT
Weekly air quality data from Syros, Greece community IoT network #syros #airquality #uradmonitor #IoT
Real time air quality data around Neorion shipyards inside Hermoupolis City, Syros, Greece. A community effort of providing air quality data. #uradmonitor #airquality #lora #IoT #pollution
Testing optimized schema and queries for environmental data on time series database. #influxdb #chronograf #airquality #uradmonitor #IoT
Realtime Air Quality data from the first deployed #uradmonitor sensor at Syros, Greece #LoRa #IoT #airquality http://bit.ly/2QdDEur
Field testing for the first Air Quality LoRa sensor at Syros island, Greece. Very close to initial deployment for the first of the four sensors we are planning to deploy in the general area of Hermoupolis city.
#syros #airquality #community #uradmonitor #ttnsyros
A community funded air quality data project at the island of Syros, Greece #IoT #LoraWan #uradmonitor http://bit.ly/2NdCzAr